Installation Guide

First, ensure you have the following prerequisites installed:

Docker and Docker Compose
Python 3.9+ and `venv`
Git

Second, clone the repository:

git clone https://github.com/xtruhlar/5GDigitalTwin.git
cd 5GDigitalTwin/Implementation

To build docker images

cd ./open5gs/base
docker build -t docker_open5gs .

cd ../../ueransim
docker build -t docker_ueransim .

cd ..

To set the environment variables

cp .env.example .env

set -a
source .env
set +a

To run the project, navigate to Implementation/ and execute the following command

docker compose -f deploy-all.yaml up --build -d

To add subscribers to Open5GS core, run the following commands

docker exec -it mongo mkdir -p /data/backup
ocker cp ./open5gs/mongodb_backup/open5gs mongo:/data/backup/open5gs
docker exec -it mongo mongorestore --uri="mongodb://localhost:27017" --db open5gs /data/backup/open5gs

To ensure everything works properly, open http://localhost:9999/ in your browser and login using credentials:

Username: admin
Password: 1423

To connect UERANSIM gNB to Open5GS, run the following command

docker compose -f nr-gnb.yaml -p gnodeb up -d && docker container attach nr_gnb

To connect UERANSIM UE to Open5GS, run the following command

docker compose -f nr-ue.yaml -p ue up -d && docker container attach ue

Then go to Grafana, open http://localhost:3000/ in your browser and login using credentials:

Username: open5gs
Password: open5gs

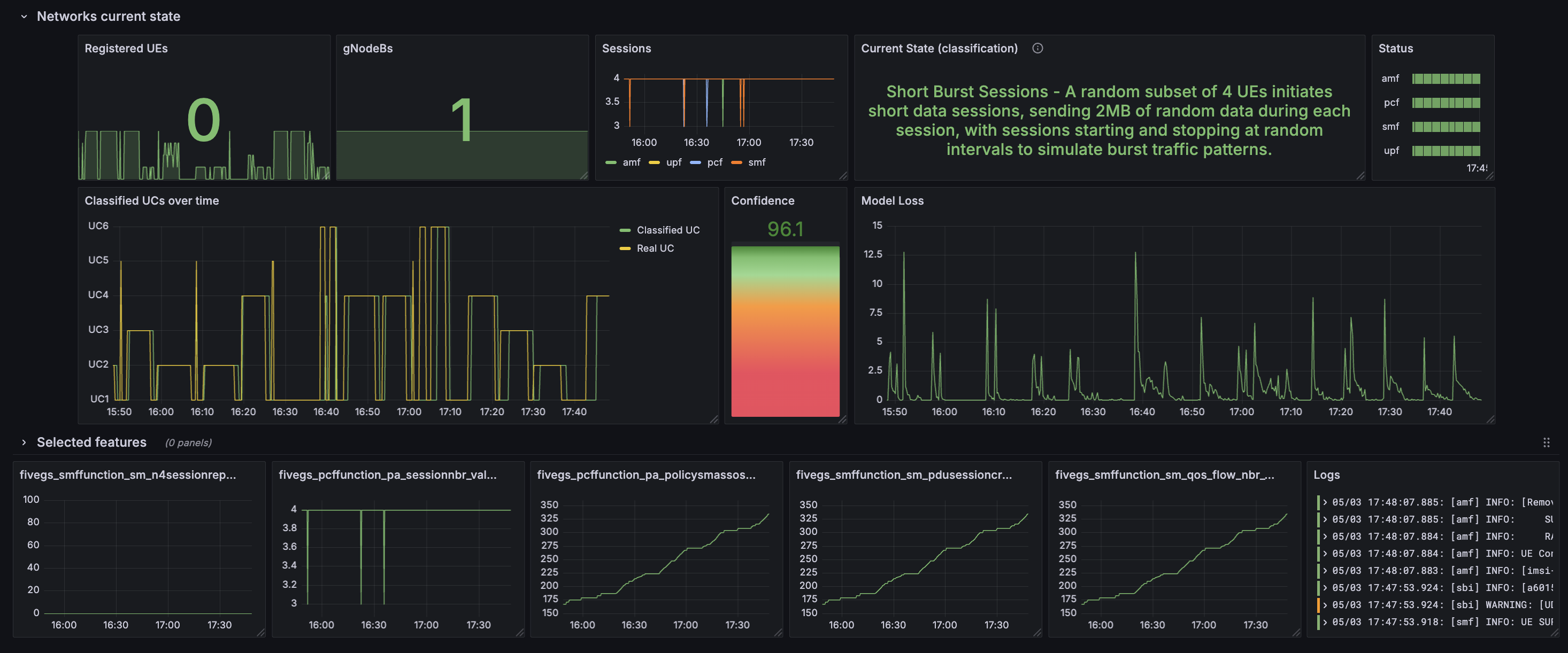
Open menu on the left, click on Dashboards. Select Current state Dash and you can see the current state of your 5G network.

Example:

Grafana dashboard

Grafana dashboard